~ネットシスジャパンが新機能をリリース。TVインフォメーションの閲覧状況をデータ化し、情報発信の効果を数値で把握可能に!~
株式会社ネットシスジャパンのプレスリリース

株式会社ネットシスジャパンは、ホテルや旅館など宿泊施設向けに提供している「TVインフォメーション」システムに、新たな閲覧ログデータ分析機能を追加しました。
本機能は、客室テレビで表示される館内TVインフォメーションの閲覧履歴を自動収集・可視化し、「どのページが、いつ、どのくらい見られているか」をデータとして把握できる仕組みです。
これにより、宿泊客が関心を持つ情報やタイミングを明確化し、館内案内・販促・運営改善をデータに基づいて最適化することが可能になります。
ホテルDXを推進し、宿泊体験の質と運営効率の両立を支援します。
ホテルや宿泊施設の運営改善をお考えのご担当者様は、ぜひ以下より詳細をご確認ください!
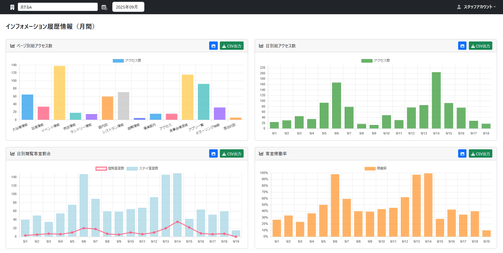
ホテル館内のテレビ閲覧履歴を自動収集し、情報発信を“見える化”
「TVインフォメーション閲覧ログデータ分析機能」は、客室テレビ上で表示された全ページの閲覧履歴を自動でクラウドに集計します。
ダッシュボードにホテルごとのページ別アクセス数、日別推移、客室稼働率状況など、多角的なログ集計の視覚化が可能です。
これにより、「宿泊客がどの情報に最も関心を持っているか」を数値で把握でき、今後の館内告知・販促施策の改善に役立てることができます。

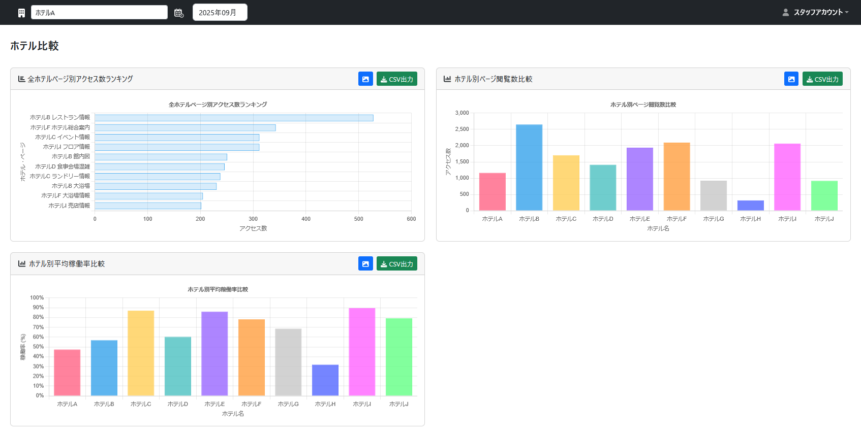
ホテル施設ごとの比較や期間別推移も簡単に分析可能
閲覧ログデータ比較画面では、ホテル単体だけでなく複数施設を横断した比較や、特定期間の閲覧推移もワンクリックで表示できます。
また、データはCSV形式で出力でき、月次報告や運営会議資料としても活用可能。
現場スタッフはリアルタイムで閲覧傾向を把握し、本部では全体の傾向を俯瞰することで、施設全体の情報発信戦略を最適化できます。

現場の改善と顧客体験向上を両立するデータドリブン運営
閲覧ログを活用することで、「どの日に、どのコンテンツが最も多く見られているか」を把握できます。
たとえば、週末にイベント情報や観光案内ページの閲覧数が増加している場合には、滞在客向けのプロモーションを強化するなど、日別の傾向に応じた最適な情報発信が可能です。
これにより、館内放映の内容を宿泊客の行動傾向や季節ごとの需要変化に合わせて調整でき、満足度と滞在体験の向上を実現します。
利用シーンと導入メリット
-
宿泊客の行動を可視化:閲覧傾向を分析することで、館内導線やサービス案内の改善に活用
-
現場負担を軽減:自動集計により、報告書作成や運営確認作業の手間を削減
-
コンテンツの最適化:人気ページと日程をもとに表示内容を更新し、効率的な情報発信を実現
-
データに基づく判断:感覚ではなく、実際の利用データに基づいて改善を進める運営体制を構築
導入による経営メリットと投資対効果
-
TVインフォメーションの効果測定を可視化
これまで曖昧だった閲覧状況を数値化し、情報発信の成果を定量的に評価可能。
-
人気コンテンツ・宿泊者の関心を把握
どのページが最も見られているかを明確にし、館内告知や販促内容の最適化につなげます。
-
販売促進施策の効果を最大化
実際の閲覧データを活用して、レストラン・イベント情報などの訴求タイミングを改善。
-
運営効率化を実現
利用傾向に合わせた放映スケジュールの最適化により、業務工数を削減。
-
コスト削減と顧客満足度向上の両立
データ活用による業務効率化と宿泊体験の質向上を同時に実現し、導入初年度からの費用対効果の向上が見込めます。
宿泊施設の情報発信を“戦略的データ活用”へ
ネットシスジャパンは今後、TVインフォメーションを単なる「館内案内」から「経営判断に活かせる情報基盤」へと進化させていきます。
宿泊施設のDXを支えるソリューションパートナーとして、業務効率化と顧客体験向上の両立を目指します。
ホテルや宿泊施設の自動化・業務改善をご検討中の方は、ぜひ下記よりご相談ください!
株式会社ネットシスジャパンについて
株式会社ネットシスジャパンは、「人手不足に悩む宿泊業界をITで支援する」を理念に、ホテル・旅館向け業務支援システムを開発しています。
コロナ禍が明け国内旅行が活発化、インバウンド需要の効果と相まって急成長を続けている旅行業界。政府は2030年に年間6,000万人の海外旅行者誘致を目標に掲げており、ホテルや旅館の運営に乗り出す企業や個人も増加傾向にあります。
当社は、宿泊管理システム(PMS)「Core Cast」や、館内混雑状況をスマートフォンで確認できる「Core Guide」など、宿泊施設のDXを推進する自社サービスを展開。
現場課題の解決とゲスト満足度の向上を両立するソリューション開発を行っています。

株式会社ネットシスジャパン プロフィール
所在地 :〒103-0002 東京都中央区日本橋馬喰町1-5-6ツカキビル5F(東京本社)
〒950-0914 新潟県新潟市中央区紫竹山1丁目7番地20号(新潟本店)
設立 :2004年4月19日
代表者 :代表取締役社長 徳正 賢
URL :https://www.netsysjapan.co.jp/
本件に関するお問い合わせ先
株式会社ネットシスジャパン 広報担当
メールアドレス:info@netsysjapan.co.jp

